← Back to list

Operational layer for WooCommerce with independent team panels

Design and implementation of an advanced plugin extending WooCommerce with operational workflows, roles, and panels available outside WordPress admin.

System context

The project focused on extending an e-commerce platform with an advanced operational layer, used daily by teams responsible for order fulfillment, logistics, and internal processes.

The starting point was a system based on WooCommerce, which:

  • handled sales well,
  • was not designed for complex operational workflows,
  • assumed that all users would work inside WordPress admin.

In practice, this proved insufficient.
Operational teams:

  • were non-technical,
  • worked in different contexts (office, field, transport),
  • should not have access to the full CMS backend,
  • needed dedicated tools tailored to their daily work.

The goal was to build an independent operational layer, deeply integrated with WooCommerce, yet separated from the standard WordPress admin interface.


Core challenges

1. WooCommerce as a data source, not a work interface

The system needed to:

  • consume WooCommerce data and events,
  • react to order status changes,
  • remain fully compatible with the WP/WC ecosystem,

while not forcing operational teams to work in WordPress admin.


2. Different roles, different work contexts

The system supported multiple operational user types, including:

  • managers (desktop panel),
  • operational staff (mobile panel),
  • drivers / field teams (mobile panel).

Each role:

  • had a different permission scope,
  • worked on different data views,
  • executed a different set of actions.

The access model had to be:

  • precise,
  • easy to reason about,
  • maintainable in the long term.

3. Operability, auditability, and predictability

The system could not be a “black box”.

Every action:

  • was validated before execution,
  • recorded as an event,
  • traceable in an operation history.

Auditability and action history were critical for daily operations and system maintenance.


4. Mobile work and fast data access

Some users interacted with the system exclusively on mobile devices.

This required:

  • mobile-optimized interfaces,
  • simple, unambiguous actions,
  • fast order lookup,
  • order identification via QR code scanning using the phone camera.

Platform constraints

The project was implemented entirely within WordPress + WooCommerce, which imposed specific constraints:

  • CMS lifecycle and hooks,
  • shared environment with other plugins,
  • strict backward compatibility requirements,
  • high security expectations.

The solution had to be:

  • platform-compliant,
  • resilient to updates,
  • evolvable without full rewrites.

Architectural approach

A key decision was to treat WordPress as an integration layer, not as the center of operational logic.

Layered structure:

  • CMS layer – hooks, REST API, admin-post, WooCommerce integration.
  • Application layer – workflows, validations, state transitions, operational rules.
  • Infrastructure layer – persistence, event logging, document generation, external integrations.

This separation made it possible to:

  • keep a large plugin maintainable,
  • clearly define responsibilities,
  • evolve the system iteratively.

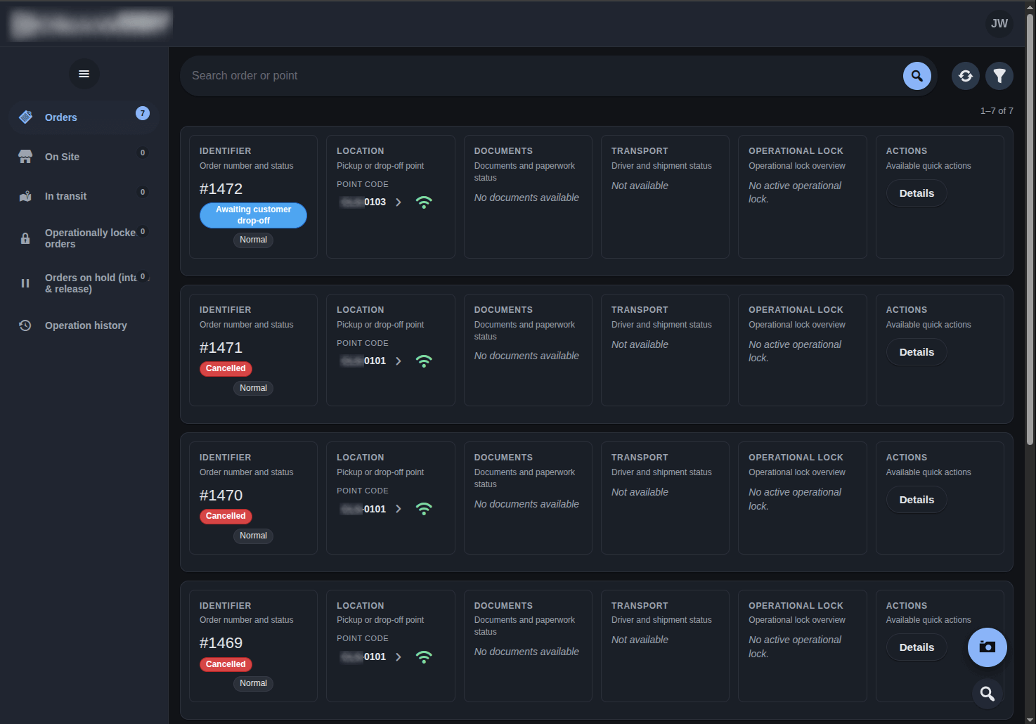
Operational panels (desktop and mobile)

The system exposed multiple independent panels, adapted to different work contexts.

Manager panel (desktop)

  • operational dashboards,
  • order lists and filters,
  • execution of operational actions,
  • access to event history and audit data.

Staff and driver panels (mobile)

  • interfaces optimized for phones,
  • fast order lookup,
  • step-by-step process handling,
  • QR code scanning via the phone camera,
  • minimal interaction steps and clear feedback.

Users did not log into WordPress admin to perform operational work.

UI showcase

UI screenshots shown with anonymized data and removed branding.


State and event management

The system was built around a state transition model:

  • user actions triggered controlled state changes,
  • each change was recorded as an event,
  • the event log served as the foundation for auditing.

Implemented mechanisms included:

  • idempotency safeguards,
  • pre-action validations,
  • protection against duplicate processing.

Documents and artifacts

Operational workflows included document generation (e.g. PDF):

  • based on the current system state,
  • using structured templates,
  • executed in a repeatable and controlled manner.

Artifacts:

  • were linked to operational events,
  • could be stored locally or externally,
  • were not part of critical business logic.

Plugin administration panel

The plugin also provided a dedicated administration panel for technical administrators.

It allowed:

  • managing plugin configuration,
  • handling updates and data migrations,
  • checking module and integration health,
  • basic system diagnostics.

This made ongoing maintenance possible without manual database or code intervention.


Installation, updates, and maintenance

The plugin was designed for a long operational lifecycle:

  • safe upgrades,
  • automated data migrations,
  • synchronization of roles and permissions.

This enabled:

  • rolling out new versions without downtime,
  • reducing operational risk,
  • evolving the system while it was in active use.

Final outcome

The result was a robust operational plugin that:

  • extended WooCommerce with a missing operational layer,
  • separated sales from fulfillment and operations,
  • supported both desktop and mobile workflows,
  • provided auditability and predictable behavior,
  • evolved iteratively in a production environment.

The project demonstrated that even within CMS platform constraints, it is possible to build a mature, stable, and scalable operational system.


Architecture showcase (GitHub)

This case study focuses on the context, challenges, and outcomes of the project.

If you want to go deeper — see how the system was structured, where architectural boundaries were drawn, and which engineering decisions and trade-offs shaped the solution — we prepared a dedicated architecture showcase.

The repository covers:

  • architectural layers and responsibilities,
  • module layout and execution flows,
  • key engineering decisions and trade-offs,
  • approaches to operability, auditing, and long-term maintenance,

while intentionally omitting business-specific logic and sensitive details.

👉 Architecture showcase (GitHub)
https://github.com/rocketdeploy-dev/showcase-ops-layer-for-woocommerce